-
-3 3
1.氣動系統原理
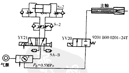
數控沖床氣動系統裝置的氣源容易獲得,機床可以不必再單獨配置動力源。裝置結構簡單,工作介質不污染環境,工作速度快,動作頻率高,適合于完成頻繁起動的輔助工作。過載時比較安全,不易發生過載損壞機件等事故。下圖為常用的氣動系統原理圖。
氣動系統在數控沖床中主要用于對工件、刀具定位面(如主軸錐孔)和交換工作臺的自動吹屑,清理定位基準面,安全防護門的開關以及刀具、工件的夾緊、放松等。氣動系統中的分水濾氣器應定期放水,分水濾氣器和泊霧器還應定期清洗。
數控沖床上的氣動系統用于主軸部件錐孔吹氣和開關防護門。有些加工中心依靠氣液轉換裝置實現機械手的動作和主軸松刀。
2.氣動系統維護的要點
(1)保證供給潔凈的壓縮空氣。壓縮空氣中通常都含有水分、油分和粉塵等雜質3水分會使管道、閥和汽缸腐蝕;油分會使橡膠、塑料和密封材料變質;粉塵造成闊體動作失靈。選用合適的過濾器,可以消除壓縮空氣中的雜質,使用過濾器時應及時排除積存的液體,否則,當積存液體接近擋水板時,氣流仍可將積存物卷起。
(2)保證空氣中含有適量的潤滑洶。大多數氣動執行元件和控制元件都要求適度的潤滑。如果潤滑不良將會發生以下故障:
①由于摩擦阻力增大而造成汽缸推力不足,閥芯動作失靈;
②由于密封材料的磨損而造成空氣泄漏;
③由于生銹造成元件的損傷及動作失靈。
潤滑的方法一般采用油霧器進行噴霧潤滑,洶霧器一般安裝在過濾器和減壓間之后。油霧榕的供洶量一般不宜過多,通常每10m3的自由空氣供Iml的油量(即40-50滴油)。檢查潤滑是否良好的一個方法是:找一張清潔的白紙放在換向闊的排氣口附近,如果閥在工作三到四個循環后,白紙上只有很輕的斑點時,表明潤滑是良好的。
(3)保持氣動系統的密封性。漏氣不僅增加了能量的消糙,也會導致供氣壓力的下降,甚至造成氣動元件工作失常。嚴重的漏氣在氣動系統停止運行時,囪漏氣引起的響聲很容易發現;輕微的漏氣則利用儀表,或用涂抹肥皂水的辦法進行檢查。
(4)保證氣動元件中運動零件的靈敏性。從空氣壓縮機排出的壓縮空氣,包含有粒度 為0.01 - 0.08µm的壓縮機油微粒,在排氣溫度為120 - 220'C的高溫下,這些油粒會迅速氧化,氧化后洶粒顏色變深,襲擊性增大,并逐步由液態固化成油泥。這種µm級以下的顆粒,一般過濾器無法濾除。當它們進入到換向閱后便附著在閥芯上,使閥的靈敏度逐步降低,甚至出現動作失靈。為了清除油泥,保證靈敏度,可在氣動系統的過濾器之后,安裝油霧分離器,將泊泥分離出來。此外,定期清洗閥也可以保證閥的靈敏度。
(5)保證氣動裝置具有合適的工作壓力和運動速度。調節工作壓力時,壓力表應當 工作可靠,讀數準確。減壓閥與節流閥調節好后,必須緊固調壓閱蓋或鎖緊螺母,防止松動。
3.氣動系統的點儉與定檢
(1)管路系統點檢。主要內容是對冷凝水和潤滑油的管理。冷凝水的排放,一般應當在氣動裝置運行之前進行。但是當夜間溫度低于O'C時,為防止冷凝水凍結,氣動裝置運行結束后,就應開啟放水閥門將冷凝水排放。補充潤滑油時,要檢查油霧器中泊的質量和滴油量是否符合要求。此外,點檢還應包括檢查供氣壓力是否正常,有元漏氣現象等。
(2)氣動元件的定檢。主要內容是徹底處理系統的漏氣現象。例如,更換密封元件,處理管接頭或連接螺釘松動等,定期檢驗測量儀表、安全閥和壓力繼電器等。氣動元件的定檢如表所示
◎歡迎參與討論,請在這里發表您的看法、交流您的觀點。
- 評論(0)
發表評論 TrackBack